Step-by-Step Tutorial on How to Connect Stripe to Power BI
Integrating Stripe with Microsoft Power BI is a win-win situation for businesses. Stripe is widely used for payment processing, and Power BI’s capabilities are well-known in business intelligence. Combining these platforms can unlock deep insights into financial data.
Imagine you run an e-commerce business and want to create your personalized financial dashboard or share Stripe data insights with colleagues or stakeholders. The catch – you don’t want to provide direct access to your Stripe account.
How can you do that? One effective solution is to connect Stripe to Power BI.
This guide will outline the methods available to import Stripe data into Power BI. Whether you’re looking to analyze transaction patterns, monitor revenue streams, or evaluate customer payment behavior, these methods will empower you to transform raw data into actionable insights.
Without further ado, let’s dive in!
Stripe Power BI integration: options and methods
Power BI doesn’t have a native connector for Stripe, so businesses typically use two approaches for integration: APIs and third-party connectors.
Partner connectors
Third-party connectors offer a variety of solutions to bridge the gap between Stripe and Power BI, each with its unique features and benefits. They present a data pipeline, simplifying the data loading process from Stripe to Power BI without writing any code.
The market offers different options of Stripe to Power BI connectors with their unique strengths. In this article, we’ll show you how to set up a connection using Coupler.io. It’s a data integration platform that allows you to not only import data from Stripe but also turn it into a meaningful report with ease. Coupler.io offers over 10 destinations, including Power BI, and 420+ sources from which you can combine data with information from Stripe.
This Power BI connector automates the reporting and analytical dataflows and allows users to collect and organize data from Stripe before loading it to Power BI. One of its standout features is the ability to set a schedule for automatic data refresh, with intervals ranging from monthly to as frequently as every 15 minutes.
API
Integrating Stripe with Power BI using the API involves a streamlined process where you automate data fetching and loading. This method is less hands-on compared to manual data manipulation and includes the following steps:
- Retrieving API Keys from Stripe. Access your Stripe account to retrieve the necessary API keys. These keys are crucial for authentication and enable secure access to your Stripe data.
- Fetching data using the Stripe API. With the API keys, write a script to automatically fetch data from Stripe’s API. Stripe’s API adheres to REST principles and supports various programming languages, including Python, Node.js, and NET. This step allows the retrieval of different data types like payouts, disputes, payments, refunds, and transaction details.
- Loading data into a database. The fetched data, often in JSON format, should be loaded into a database. This step is essential for organizing and storing the data before importing it into Power BI.
- Importing data from the database into Power BI. Using Power Query Editor, connect to the database where your Stripe data is stored and import this data into Power BI for analysis and visualization.
The API-based approach is more automated and efficient for regular, large-scale data imports. This approach reduces manual data manipulation and is suitable for users with solid coding and database management skills.
How to integrate Stripe with Power BI using Coupler.io
Coupler.io is a one-stop data integration platform for making data-driven decisions and helping drive the business forward. It offers an out-of-the-box expert service that amplifies data analytics and workflow automation. Users can build bespoke data analytics dashboards to track business metrics and gain a comprehensive view of their business operations.
Now, we’ll see how you can connect Stripe to Power BI using Coupler.io.
First and foremost, create a Coupler.io account. You can try it out for 7 days without any charges. No credit card is required.
We’ve preset the source and destination apps in the form below, so just click Proceed.
Step 1. Extract data from Stripe
- Now, it’s time to connect the source. Click Connect -> select the account, then click Connect in the pop-up. This involves granting Coupler.io access to your Stripe data, ensuring a secure connection.
- Choose the data dimensions and metrics to add to your Power BI report. Next, set the timeframe for your report — Coupler.io defaults to the last 60 days, but it’s customizable.
- Finally, you need to configure the specific parameters of the data you need from Stripe. This could include selecting particular types of transactions or filtering data based on specific criteria??. Here, you will find all the data entities you can export from Stripe with Coupler.io. There are 30 data types that you can extract, including top-ups, transfers, payments, value lists, refunds, balance transactions, and more. For this example, we are going to select Invoices.

Step 2. Transform data before loading it to Power BI
After you select a data entity to export, click Finish and Proceed -> Transform.
Once connected, Coupler.io lets you preview the data from Stripe. This is crucial to ensure the imported data is accurate and relevant. You can now apply the following transformations:
- Adjust column visibility, names, and order, and change their data types as needed.
- Construct new columns by using supported formulas for calculations.
- Organize and filter your data by setting specific criteria and values to pinpoint the most relevant information for your analysis.

Step 3. Manage data to load to Power BI
When you are done with transformations, click Finish and Proceed. You can now load Stripe data into Power BI.
To do that, follow the in-app instructions that explain in detail how you can connect Coupler.io to Power BI. In a nutshell, you need to do the following:
- Save and Run the data flow. Coupler.io will generate a URL to a JSON file with all data that you then load to PowerBI.
- Copy the Power BI integration URL.
- Open Power BI desktop. Select Get data => from Web and insert the integration URL. You can learn more about importing data in our Power BI tutorial.

Now, you’ll see your Stripe data opening in the Power Query Editor. There, you can transform data on the Power BI side. After that, click Close & Apply to load your dataset to Power BI.
Step 4. Set a schedule for data refreshes
To ensure your Power BI reports reflect the latest data, you can automate the integration process within Coupler.io. Simply activate the Automatic data refresh option and select a suitable schedule. You can do this during the initial setup or adjust it later as needed.

It takes about 2 minutes to connect Stripe to Power BI and set up automatic data refreshes. The connector is designed to be straightforward, requiring no technical background. This makes Coupler.io’s solution accessible to users of all skill levels. Once configured, click Finish and Proceed to complete the setup.
After integrating Stripe with Power BI, you are now equipped to harness the full potential of your financial data. This integration allows you to gather data from various sources into a single destination, understand and analyze your data with enhanced clarity, automate your data flows to ensure up-to-date information and act on your data by building insightful dashboards, tableau, and reports in Power BI.
Visualize Stripe data with dashboard templates
Now that you’ve connected Stripe to Power BI, you can build custom visualizations using Power BI’s native tools. However, if you need to start analyzing your Stripe metrics immediately, Coupler.io offers ready-made Stripe dashboard templates that can serve as references while you develop your Power BI reports.
Important note: These dashboard templates are currently available only in Coupler.io and Looker Studio. Power BI versions are not yet available, but you can request them from the Coupler.io team or use the existing versions as inspiration for building similar dashboards in Power BI with your Stripe data.
Stripe revenue growth dashboard
This dashboard template helps subscription businesses monitor their billing performance through MRR analysis and retention tracking. While currently built for Coupler.io (featuring AI-driven analysis) and Looker Studio, the template demonstrates the key subscription metrics and chart types that work well when building Stripe reports in Power BI.
Key metrics tracked in the dashboard include:
MRR growth rate – Monitor monthly recurring revenue trends with percentage changes over time. The dashboard identifies whether your MRR is accelerating or decelerating, highlighting growth patterns automatically.
Customer churn analysis – Compare new customer acquisition against churned customers month by month. The visualization includes both churn rate percentages and absolute customer numbers, making retention issues immediately visible.
Subscription plan performance – Analyze which pricing tiers generate the most revenue with charts showing MRR trends for each plan type (Personal Monthly, Business Annual, Professional Monthly, etc.). Revenue distribution across subscription tiers reveals which plans drive sustainable growth.
Average Revenue Per User (ARPU) – Determine whether revenue growth comes from acquiring more customers or increasing existing customer value. Monthly ARPU trends help evaluate your expansion and upsell strategies.
Although the dashboard is currently only available in Coupler.io and as a Looker Studio template, you may request to have it recreated for Power BI., or try one of the versions right away!
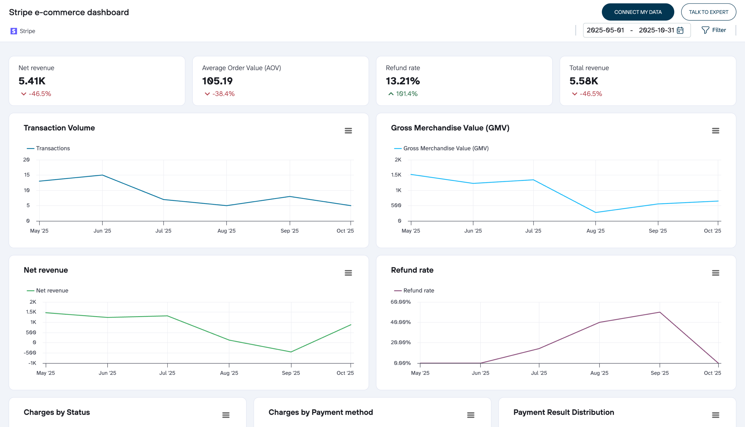
Stripe e-commerce dashboard for online stores
This dashboard template addresses payment processing analysis for businesses handling one-time transactions. It showcases the transaction metrics and payment flow visualizations that prove most valuable when analyzing Stripe payment data in business intelligence tools.
The dashboard helps you optimize checkout experiences, reduce revenue loss, and make data-driven decisions about payment processing and market expansion.
Key metrics tracked in the dashboard include:
Transaction volume and GMV tracking – Monitor payment processing counts and Gross Merchandise Value trends over time. The dashboard reveals seasonal patterns and growth trajectories in your payment processing activity.
Net revenue and refund analysis – View actual collected revenue after refunds alongside refund rate percentages. These visualizations help determine whether revenue fluctuations result from sales changes or product quality issues.
Payment method performance – Analyze transaction distribution by payment type (credit cards, digital wallets, alternative payment methods) and charge status. Identify which payment methods customers prefer and which create checkout friction.
Product revenue contribution – Track monthly revenue from each product line with visualizations showing which products generate the largest revenue share, informing inventory and marketing decisions.
Geographic market performance – Access country-level data displaying revenue, successful charges, disputed charges, and failed transactions. This enables market-by-market analysis to identify expansion opportunities and regions requiring adjustments.
Charge outcome distribution – View payment result breakdowns showing successful payments versus various failure types, helping optimize payment processing and reduce transaction failures.
These metrics and visualizations can guide you in building similar reports in Power BI using the Stripe data you’ve already connected through Coupler.io.
The 5 key benefits of connecting Stripe to Power BI
Connecting Stripe to Power BI offers a range of benefits that can significantly enhance how businesses handle their financial data. Here are the five key benefits, supported by insights from various sources:
1. Top-notch data visualization
When you connect Power BI to Stripe, it enables the creation of customized reports and dashboards that provide an overview of your payment activities. Power BI’s interactive visualizations allow you to quickly identify trends, patterns, and anomalies in your transaction data, which is essential for identifying areas of improvement or optimization.
2. Real-time analytics
Integration offers real-time data synchronization between Stripe and Power BI, ensuring your reports are always current. This feature lets you make timely decisions based on the most up-to-date information??. Additionally, the Power BI Stripe content pack updates the dashboard and reports daily, allowing for real-time exploration of your data.
With Coupler.io, you can import data from other platforms into your Power BI and then analyze it. There are various options available, from Salesforce to Microsoft Excel.
3. Better financial reporting
Integrate Stripe with Power BI to automate financial reporting and streamline accounting processes. Real-time data synchronization allows for generating accurate and up-to-date financial statements without manual data manipulation, saving time and reducing the risk of errors.
4. Customizable data insights
BI provides powerful visualization capabilities, allowing for the creation of interactive reports and dashboards that make analyzing and understanding Stripe data easier. The ability to drill down into specific metrics and visualize trends helps identify patterns and areas for improvement, ultimately enhancing financial performance. The Stripe to Power BI content pack allows for further customization of reports and dashboards, letting you pin specific visualizations and ask tailored questions about your data.
5. Easier data management
The integration consolidates financial data from various sources into a single, unified dashboard, eliminating the need for manual data entry and providing a holistic view of the business’s financial performance. This unified approach simplifies data management and enhances the overall efficiency of financial data analysis.
With these benefits, integrating Stripe with Power BI simplifies financial data management and provides deep insights into customer behavior and overall financial health.
Getting the most of Stripe to Power BI integration
Ensuring a robust integration between Stripe and Power BI is crucial for efficient data management and analysis. Now, let’s explore key best practices to make the most out of what Stripe Power BI integration can offer:
Gather data from multiple sources
Integrate and export data from various apps and sources into a single destination. This approach allows you to blend data from different platforms, creating a unified source of truth. Doing this gives you a comprehensive view of your financial landscape, which is essential for accurate analysis and reporting.
Understand your data for clarity
Use Coupler.io to preview, transform, sort, and easily filter your data. The interface allows for quick and efficient data manipulation, helping you to clarify and understand your data better. This process is crucial for taking your data analytics to the next level, ensuring you work with the most relevant and refined data.
Automate data flows
Keep your data fresh and current by enabling automatic data refreshes. Coupler.io lets you set up data refreshes as frequently as every 15 minutes. This constant updating ensures that your data is always up-to-date, allowing for real-time analytics and decision-making. Additionally, consider implementing triggered automation to streamline your data workflows further.
Act on your data for informed decisions
Please make the most of your data by connecting it to data visualization and BI tools like Power BI. Build insightful dashboards rapidly, providing a clear visual representation of your data. This step is critical to making informed, data-driven decisions, allowing you to see patterns, trends, and outliers at a glance.
Following these best practices ensures that your Stripe to Power BI integration remains a robust financial analysis and decision-making tool. Remember, the true value of connecting Stripe to Power BI lies in its ongoing optimization and alignment with your unique business needs.
Connecting Stripe to Power BI is a strategic step toward enhancing your financial analysis and decision-making. By doing so, you create a repository of historical data that serves as a guide for future financial strategies and operations. No need to tap into different apps to do that.
No matter the scale or scope of your business, this integration enables you to make informed, data-driven decisions. With tailored reports from Power BI, you can refine your financial strategies, improve operational efficiency, and foster growth, all rooted in a deep understanding of your financial data.