YouTube Ads vs Facebook Ads: Which One Is More Suitable for Your Business?
Choosing between YouTube’s 2.7 billion users and Facebook’s 3.07 billion users can make or break your marketing budget. Would billions of users bring billions of dollars to your business? And what if you need to choose only one platform for digital advertising?
We’ll try to answer these questions by analyzing their cost models, ROI, audience targeting options, and users’ intent. We’ll also compare advertising on YouTube vs Facebook in general, provide the typical use cases for both, and present Coupler.io dashboards for efficient PPC analysis. With all these instruments at hand, you can understand which platform meets your marketing objectives best.
Quick overview of YouTube Ads
YouTube is the second most-visited website in the world after Google Search. In 2025, it has more than 2.53 billion users, each spending around 49 minutes daily on this platform.

These numbers are impressive, so YouTube appears very attractive to marketers globally. Advertising on YouTube can bring outstanding results for businesses. Feel free to check our blog post on how to maximize YouTube ROI.
Types of YouTube Ads
Given that YouTube is a video-sharing platform, it integrates video-like advertisements. For some ad types, it accepts thumbnails instead.
Let’s explore the most common types of YouTube ads and their respective costs together.
- In-stream skippable ads typically appear at the start or during video playback. Users can skip it after 5 seconds. This ad type is popular for increasing brand awareness, driving website traffic, and acquiring new leads. The cost for in-stream skippable ads depends on the chosen bidding option: CPV (cost per view) and CPM (cost per mille) are the most popular ones.
- The average price of YouTube CPV typically ranges from $0.10 to $0.30 per view.
- The average YouTube CPM cost ranges from $2.00 to $10.00 per thousand impressions.

- In-stream non-skippable ads appear at the start or during video playback with a duration of up to 30 seconds. Users can’t skip such ads. In-stream, unskippable ads are often used to boost brand awareness. This ad type relies on target CPM bidding, with an average cost of $6-10 per 1,000 impressions.

- Bumper ads are non-skippable advertisements with a maximum duration of 6 seconds. They are a popular choice for improving awareness of your brand and products. Such ads are based on target CPM bidding, with an average of $10 per 1,000 impressions.

- In-feed ads consist of a thumbnail with some text and a link to a website, YouTube channel, or other relevant services. Such promotions appear on the YouTube home page, search results list, and the related videos feed. Companies prefer in-feed ads for brand awareness promotional campaigns. The CPC (cost per click) and CPA (cost per action) models are used for in-feed ads, with average prices $0.10-$0.30 and $0.10-$1.00, respectively. You pay only when someone clicks on an ad or performs the expected action.

- YouTube Shorts ad appears on the YouTube Shorts feed in a random order. Such ads are effective for generating website traffic and acquiring leads. You may decide to pay for clicks (when a user clicks on the CTA) with an average CPC of around $0.20-$0.40. Otherwise, consider CPM bidding with the average cost ranging between $0.10 and $10 per thousand impressions.

Benefits of YouTube Ads
Let’s discover why it’s worth including YouTube advertising in your marketing campaign.
- Granular targeting. YouTube offers extreme precision when shaping custom audiences for targeted advertisement. It takes into account age, parental status, gender, country, device, and other relevant factors. Such an approach enables businesses to optimize their advertising efforts by targeting the most relevant users.
Example: A Boston-based baby food shop owner can specify their target audience by selecting users between 20 and 45 years old who have at least one child and reside in Boston or nearby areas.
- Transparent metrics. Performance tracking for video ads is available on the Google Ads platform. The metrics for ad evaluation are the same as on other social media platforms and search engines.
Example: A global car manufacturer has decided to promote its new electric cars with in-feed YouTube ads, encouraging users to place a pre-order by clicking on the CTA button. This company can track ad performance by paying attention to such KPIs as clicks, conversion rate, CPC, and CTA metrics.
- Fast results. YouTube Ads effectiveness becomes tangible in around 2 weeks after the campaign launch. Track performance metrics on your Google Ads account and calculate ROI to assess the effectiveness of your ad campaign.
Example: Businesses can track their YouTube Ads campaign performance in Google Ads, on the Overview tab, right after the campaign launch and verification. Pay attention to the metrics that correspond to the selected bidding strategy (CPC, CPM, etc.) and compare them to the industry average values. That way, you will understand whether the ads are efficient enough or not.
- Budget-friendly. Advertising on YouTube is suitable for businesses of all sizes, from startups and small enterprises to large corporations. You can also select the cost model that best suits your needs for any type of ad.
Example: Advertising on YouTube is available even for startups. It’s possible to start with $2 as a daily budget and increase it depending on the ad performance goals.
- Granular targeting. YouTube offers extreme precision when shaping custom audiences for targeted advertisement. It takes into account age, parental status, gender, country, device, and other relevant factors. Such an approach enables businesses to optimize their advertising efforts by targeting the most relevant users.
Example: A Boston-based baby food shop owner can specify their target audience by selecting users between 20 and 45 years old who have at least one child and reside in Boston or nearby areas.
Learn more about PPC optimization.
- Transparent metrics. Performance tracking for video ads is available on the Google Ads platform. The metrics for ad evaluation are the same as on other social media platforms and search engines.
Example: A global car manufacturer has decided to promote its new electric cars with in-feed YouTube ads, encouraging users to place a pre-order by clicking on the CTA button. This company can track ad performance by paying attention to such KPIs as clicks, conversion rate, CPC, and CTA metrics.
- Fast results. YouTube Ads effectiveness becomes tangible in around 2 weeks after the campaign launch. Track performance metrics on your Google Ads account and calculate ROI to assess the effectiveness of your ad campaign.
Example: Businesses can track their YouTube Ads campaign performance in Google Ads, on the Overview tab, right after the campaign launch and verification. Pay attention to the metrics that correspond to the selected bidding strategy (CPC, CPM, etc.) and compare them to the industry average values. That way, you will understand whether the ads are efficient enough or not.
- Budget-friendly. Advertising on YouTube is suitable for businesses of all sizes, from startups and small enterprises to large corporations. You can also select the cost model that best suits your needs for any type of ad.
Example: Advertising on YouTube is available even for startups. It’s possible to start with $2 as a daily budget and increase it depending on the ad performance goals.
Quick overview of Facebook Ads
Facebook is the largest social media platform nowadays, with 3.07 billion active users, spending around 31 minutes daily on it. It’s also the most widely used tool for advertising among marketers. In 2024, around 86% of marketing teams used it for their campaigns.
Facebook Ads are utilized by companies of all sizes and across various industries worldwide. Learn more about Facebook advertising nuances in our dedicated blog post.
Types of Facebook Ads
The ad types on Facebook correspond to the content elements available on this platform. You can add promotional photos or videos, make carousels, create collections, and publish stories as ads.
- Image ad includes a single photo integrated into the Facebook News Feed, Messenger, and Marketplace. Businesses rely on these ads to enhance brand awareness and promote individual products or services. When configuring your campaign, Facebook Ads Manager asks you to select the objective and performance goal that later determines the bidding strategy. The average CPC value of an image ad is between $0.26 and $0.50. When the CPM bidding model is applied, the typical cost constitutes around $1.00-$3.00 per thousand impressions.

- Video ad features interactive and engaging video content. Such ads appear in the Facebook News Feed, Messenger, and Marketplace. They aim to boost brand awareness, catch user attention, and improve user engagement. Video ad costs are higher than those for images. The average Facebook video ad generally varies between $0.50 and $3.50 per click (CPC) or $12-$20 per 1,000 impressions (CPM).

- Carousel ad encompasses up to 10 images or videos. They are often used to promote several related products at once or explain a step-by-step process. Facebook carousel ad costs typically range from $0.50 to $2.00 per click (CPC).

- Collection ad contains a cover image or video, followed by a grid of smaller photos of a product. This kind of advertising is helpful for e-commerce businesses to showcase their products or services, drive product discovery, present their product line, and increase conversions. You can expect to pay anywhere from $0.50 to $3.50 per click (CPC) or $12 to $20 per 1,000 impressions (CPM) when employing Facebook collection ads in your campaigns.

Benefits of Facebook Ads
Let’s find out what advantages you can get from employing Facebook advertising in your marketing campaigns.
- Wide reach. Being a social media platform with the largest number of active users, Facebook attracts marketers’ attention. It reaches people across the globe and offers various ad types to address different audience segments.
Example: A local restaurant can target food enthusiasts aged 25-45 within a 10-mile radius, reaching an estimated 15,000 potential customers for under $50 per day.
- Built-in analytics. Facebook Ads encompasses a reporting tool with detailed statistics on campaign performance. You can also download this data into a CSV file to further analyze it in Excel or BI tools.
Example: Any business can benefit from the built-in Facebook Ads analytics tools since they provide a quick view of the campaign performance. It’s possible to compare the current KPIs (CPC, CPM, impressions, etc.) to the industry standard values to understand whether the campaign is profitable.
- Advertising for various purposes. Ads on Facebook are commonly used to increase awareness of a brand in general and certain products in particular. However, you can choose to launch an ad campaign to accelerate lead generation, drive traffic to your website, and more.
Example: An e-commerce shoe store may want to promote a new line of high-heeled shoes for the spring-summer season. For that, it may opt for a Facebook collection ad, which is the most appropriate type of advertising for such purposes.
- Enhanced user trust. When promoting your company on Facebook, integrate your business page into an ad. This tends to build trust and stronger relationships with your audience.
Example: A local restaurant may create an image ad and include a link to their Facebook business profile page. That way, users can explore their menu, look at the restaurant photos, and even book a table.
YouTube Ads vs Facebook Ads comparison
To understand which platform shows better results and higher ROI for ad campaigns, it’s worth comparing both platforms based on these five fundamental criteria.
| Comparison criteria | Facebook Ads | YouTube Ads |
|---|---|---|
| Ad formats | Photo, video, story, carousel, collection | Video: in-feed, in-stream skippable / non-skippable, bumper, YouTube Shorts |
| Setup complexity | Beginner-friendly | Moderate (requires video creation) |
| Content requirements | Images, short videos | High-quality video content |
| Targeting | Create audience groups and add them to campaign settings. | Create a new audience segment during campaign configuration or add an existing audience group. |
| Audience behavior | Casual browsing | Intent-driven viewing |
| Cost model | The campaign cost model depends on the specified bid strategy, campaign objective, performance goals, and daily budget. | The cost model (CPA, CPC, CPM, or CPV) depends on the chosen ad type. In some cases, it’s set automatically, while in others, you can select it yourself. |
| Performance | The Ad Reporting dashboard inside Facebook Ads Manager provides the key metrics for ad campaign performance. They can also be downloaded into a CSV file. | The Overview and Insights tabs on Google Ads depict the key metrics of campaigns. Select the specific YouTube campaign in the dashboard area to check its KPIs. |
| Typical ROI timeline | 1-2 weeks | 2-4 weeks |
| Best for | Facebook is suitable for promoting specific products or services, driving traffic to a website, increasing brand awareness, boosting sales, etc. | YouTube video ads are often used to boost brand awareness, drive traffic to the website, and enhance user engagement. |
Facebook Ads vs YouTube Ads audience targeting
Before specifying audience groups, you should gather details on your current clients and visitors first. This information is available from YouTube Analytics, Google Analytics, Facebook Ads Manager, and Meta for Business tools.
Another important aspect to consider is the Facebook Ads vs YouTube Ads audience’s intent. Facebook users are typically in ‘discovery mode’, making it an ideal platform for introducing new products. Meanwhile, YouTube users are typically in ‘research mode’, making it an ideal platform for detailed product demonstrations and tutorials.
Both Facebook and YouTube let you create audience segments for precise targeting.
On Facebook Ads, navigate to the Audiences tab and click Create to add an audience segment. Proceed with the on-screen instructions and provide all the requested details, and then save it. When configuring ad campaigns, you will be able to select the previously created audiences from the list.

On Google Ads, specify the audience details when setting up an ad campaign. Alternatively, pick up an already existing audience from the previous campaigns.

Ads cost models of Facebook Ads and YouTube Ads
The cost model is usually selected automatically based on the campaign type, performance goals, and some other factors. The most common bidding approaches are CPC, CPM, and CPV. Their average value depends on industry, campaign objective, and ad type for each platform.
However, here are some generalized costs for these popular KPIs:
- Average CPC on Facebook is $0.50-$2.00, while it’s $0.49 for YouTube Ads.
- Average CPM of Facebook is $12, while this number ranges between $4 and $10 for YouTube Ads.
- Average CPV is $0.010-$0.030 for YouTube and $0.01-$0.20 for Facebook.
As for ROI, the first tangible results become visible after 1-2 weeks on Facebook and 2-4 weeks on YouTube. The average ROI varies from industry to industry, but usually it’s between 400% and % 1000% for Facebook, and 200% for YouTube.
In case you don’t get the expected ROI, consider cost optimization strategies for your ad campaigns. The most effective ones include retargeting, ad creatives adjustment, keyword choice, and bidding strategy change.
When comparing YouTube Ads vs Facebook Ads, they both let you set the daily budget and campaign duration. Learn more about PPC budget management.
On Facebook Ads, provide the details in the Budget & schedule section when setting up the campaign. The cost model will be applied based on your performance goal, campaign type, conversion location, etc.

For Google Ads, the cost model is defined under the Bid strategy section. Depending on the campaign category, ad type, and performance goals specified during the initial steps of ad campaign configuration, the cost model will either be set automatically, or you will be able to select one from the Bid strategy drop-down list. In the Budget and dates section, feel free to indicate the daily budget and campaign duration.

Facebook Ads vs YouTube Ads performance comparison
Facebook Ads Manager provides the reporting mechanism for campaign results overview. Check the Ads Reporting tab, select the reporting period and campaign to view the outcomes.

On Google Ads, visit the Overview tab or Insights tab to get a general overview of your campaign performance. In the upper panel, select YouTube campaigns that interest you to view specific results.
When comparing YouTube vs Facebook Ads reporting mechanisms, they both provide the key metrics on ad performance. The most common KPIs for each social media platform are provided in the table below.
| Facebook Ads | YouTube Ads |
| CPM CPC CTR Impressions Views Reach Amount spent Ad frequency Converions Cost per conversion | Impressions Views Clicks Avg CPV Avg CPM View rate CostInteractions Interaction rate Converions Conversion rate Conversion value ROAS |
Although YouTube and Facebook provide built-in reporting tools, they are insufficient for comprehensive analytics. For instance, the Facebook Ad Reporting solution is too overwhelming to manage. Meanwhile, the Google Ads reporting dashboard can depict only four metrics at most.
Given all these inconveniences and imperfections of Facebook Ads or YouTube Ads reporting, businesses search for better solutions. Coupler.io can be your all-in-one ad campaign analytics platform since it opens up incredible opportunities for business reporting and data management:
- Aggregate data from various ad channels. Coupler.io offers pre-configured connectors to 70+ sources, including Facebook Ads and YouTube Ads. These include PPC channels, CRM, e-commerce platforms, bookkeeping software, and other types of services. It allows you to export Facebook Ads data and unify it with YouTube Ads performance data from Google Ads. In addition to advertising data, you can also export YouTube analytics for content analysis.
- Data flow & reporting automation. It facilitates data extraction from diverse sources and its loading into a destination tool. As a result, businesses can save time by automating repetitive processes and reducing the probability of error in data transfer. The scheduling feature allows you to organize regular data transfers from YouTube and Facebook to the destination reporting tool. Check out how easy it is to automate your data flow.
- Marketing data organization. Coupler.io applies transformations to the extracted data from Facebook, YouTube, or other sources. This includes data blending, column management, filtering, sorting, and creating custom formulas. All these operations prepare data for analysis and facilitate reporting. We’ve recorded a useful video about transformations in Coupler.io in the example of Facebook Ads and Google Ads.
- Pre-configured templates. Coupler.io provides over 100 ready-to-use dashboard templates that include all the necessary metrics for analysis. You just need to connect your ad channels in a few clicks to start tracking campaign progress and analyze its effectiveness. The native Coupler.io dashboards are even equipped with the AI insights feature to get a summary and recommendations on your data.

- Natural language data interaction. With Coupler.io’s MCP server (Model Context Protocol), you can talk to your advertising data using natural language through AI tools like Claude. Instead of manually creating complex queries or reports, simply ask questions like “What are the top 10 performing Facebook campaigns this month?” or “Show me YouTube ads with the highest conversion rates” and get instant, actionable insights without any technical expertise required.
Don’t hesitate to experience all these benefits on your own. Coupler.io offers a free plan with no limitations on available data sources, with the possibility to upgrade to a paid plan later. Connect your Facebook Ads and YouTube Ads accounts to keep an eye on all your ad campaigns in a single space!
Track Facebook Ads or YouTube Ads performance effectively with pre-designed dashboards
Coupler.io dashboards simplify KPI tracking and accelerate campaign analysis. You don’t need to spend days creating dashboards from scratch and picking up the metrics for it – everything is already there. You just need to connect to your YouTube Ads or Facebook Ads account and select the preferred reporting platforms. It will take you no longer than 5 minutes!
Another reason to try Coupler.io dashboards is the built-in AI insights. You no longer need to spend hours on interpreting data and comparing KPIs to pre-defined goals – an AI-based assistant will do that for you!
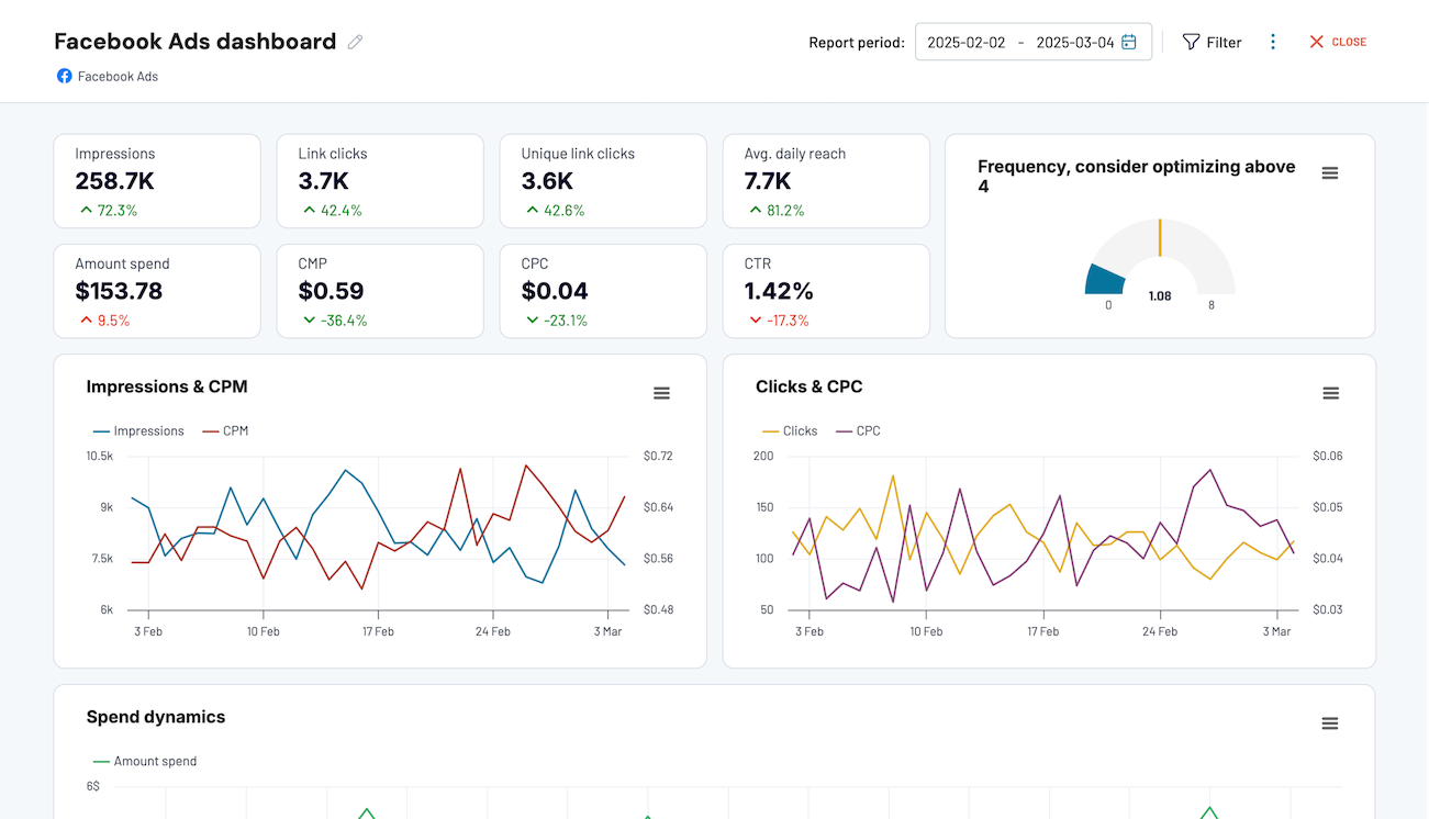
Facebook Ads dashboard
The Facebook Ads dashboard was designed by Coupler.io to provide you with a comprehensive overview of your ad campaign performance running on Facebook. It clearly illustrates all the primary and auxiliary KPIs, from clicks to spend dynamics. You can also apply filtering to get a more detailed overview of a specific campaign or ad group.
What can you track with this dashboard?
- Explore monthly campaigns. See how clicks, impressions, CPC, and CPM metrics were changing during the previous month. Observe the campaign progress and its correlation with budget spending.
- Find out the ad appearance statistics. Pay attention to the frequency meter to understand how often your ad appears to the same user. Ideally, this number should be between 5 and 8 times. Otherwise, consider fine-tuning ad campaign settings to make sure your target audience notices ads, but doesn’t get overwhelmed with them.

- Get insights into your audience. Discover who clicks on your ads most and whether these users match your ideal custom profile (ICP). Understanding this fact will help you create content that aligns with the audience’s interests and conveys the message that makes sense.
- Spot popular countries. See which countries the majority of clicks come from. Decide whether it’s necessary to adjust your ads to make them relevant for those countries.
- Get AI-based data interpretation. The Coupler web app version of this dashboard is equipped with an AI assistant. It generates a summary of your report and helps to interpret your data. That way, you receive key trends that support decision-making and recommendations on how to optimize campaigns.
How to use it?
Feel free to use this dashboard template by clicking on the link below. Then, click Log in or Connect My Data in the upper-right corner of the screen to use this template and connect to your Facebook Ads account. The entire configuration process takes less than 5 minutes, after which you obtain a holistic overview of your Facebook ad campaigns!
Note that the link to the template provided below uses the Coupler.io web app for reporting. The same dashboard is also available for Looker Studio, Google Sheets, and Power BI.
Google Ads dashboard
Since YouTube is owned by Google, the ad management takes place on Google Ads. At Coupler.io, we have designed a proprietary Google Ads dashboard that lets you monitor the performance of your advertisements running on YouTube. If you also run other campaigns on Google Search, feel free to add them as well. Otherwise, you might decide to include only the YouTube-related campaigns in the dashboard.
What can you do with this dashboard?
- Track campaign progress. Explore impressions, clicks, CPC, and conversions for the previous 30 days and compare them with the spending for the same period. That way, you will understand how the campaign’s progress evolves over time and whether it depends on investment.
- Compare campaigns. View the breakdown of various campaigns’ performance along with their respective conversion rates. Decide on which campaign shows the best results in terms of conversions, impressions, or other metrics, and focus your marketing efforts on it.
- Explore conversions. See the number of conversions obtained from all active campaigns. Spot the most successful campaign with the highest number of conversions to reshape your current marketing strategies and plan future ones.
- Analyze the audience. Find out more about users who converted into paying customers. Explore the typical age group, gender, and countries of users who tend to convert. Based on the obtained information, refine your target audience profile and use it for future promotional campaigns.
- Enjoy AI-based data interpretation. The Coupler web app version of this dashboard has an AI-based assistant. It analyzes the entire report and generates its summary. That way, you gain quick insights that support your decision-making in refining your YouTube Ads campaign.
How to use it?
Click on the link below to get a copy of the Google Ads template. This dashboard is available on the Coupler web app, but you can also get the same template for Looker Studio, Google Sheets, and Power BI. Depending on the preferred reporting platform, check the dedicated tab for setup and configuration. It usually takes up to 5 minutes to add your YouTube Ads campaigns data and start exploring it within an interactive dashboard workspace.
At the same time, Coupler.io offers a YouTube dashboard selection for content and YT channel performance analytics.
Google Ads and Meta Ads campaign performance dashboard
This dashboard enables you to monitor and compare ad campaigns running on the Google and Meta platforms. Since Facebook belongs to Meta and YouTube is Google’s product, feel free to use this PPC reporting template for analyzing ad performance on both social media platforms.
Google Ads and Meta Ads campaign performance dashboard
Preview dashboard
Google Ads and Meta Ads campaign performance dashboard
Preview dashboardWhat can you track with this dashboard?
- Review KPIs for all campaigns. Explore and compare the key metrics for both platforms (CPC, clicks, impressions, CPM, and others) in the numeric and graph formats. Discover which service shows better ad performance and decide how to optimize your current marketing strategy to make it more profitable.
- Track spending. Observe the costs for advertisement for the previous month with a day-by-day breakdown. Also, find the general spending for each of the past six months. Analyze how the investment in advertising impacts the key metrics to outline goals and plans for future ad campaigns and refine the existing ones.
- Compare Facebook Ads vs YouTube Ads performance. Get a detailed breakdown of each campaign’s performance. With a filtering option, select Facebook ad campaigns under Meta Ads and YouTube-related ones under Google Ads to juxtapose them. Confront the performance of ads on these social media to decide which one meets your marketing goals more precisely.
- Explore the monthly breakdown. See how the key metrics were changing from month to month on Meta Ads and Google Ads services. Think of which factors have contributed to the changing dynamics and what lessons to learn from that.
How to use it?
The Meta Ads vs Google Ads reporting template can be used on Looker Studio. Follow the link below and check the Readme tab. It contains a short video tutorial explaining how to create a copy of this dashboard and configure it. Just link your Meta Ads, Google Ads, and Looker Studio with pre-configured Coupler.io connectors, and there you go!
PPC multichannel dashboard
This dashboard template is useful for businesses running campaigns on Facebook and YouTube, as well as on other ad platforms (Twitter Ads, Bing Ads, LinkedIn Ads, etc) simultaneously. It includes all the essential metrics for PPC analysis and allows businesses to evaluate and compare various ad marketing campaigns.
What can you track with this dashboard?
- Explore trends. Check the current and past trends in ad campaigns across platforms to understand how metrics and user engagement change over time. For that, apply filtering criteria for date, metric, and dimensions.
- Evaluate spending. Pay attention to CPC and CTR metrics that depict campaign value. Check these KPIs for different time periods and analyze the campaign’s success. If decreasing CPC and CTR values bring better results over time, that’s a good sign.
- Compare results on different ad channels. See the total number of impressions, clicks, amount spent, and other key metrics for each ad channel. See which one shows the best results to focus on the most promising social media platforms.
- Juxtapose various campaign types. Explore the list of all campaigns and sort it by the largest number of clicks or impressions. Find out which campaigns have resulted in a positive outcome and what spending they required to plan your future ad strategy and adjust the existing ones.
- Get help from an AI-powered assistant. The Coupler web app version of this dashboard is equipped with an AI assistant. It scans the entire dashboard and generates a summary containing key trends, recommendations, and findings. This helps to interpret campaign performance results and explore suggestions on how to improve them.
How to use it?
To start using this template, you just need to log into your Coupler.io account, connect to the social media platforms you use, and select the preferred reporting tool. This dashboard is available for the Coupler web app, Looker Studio, Google Sheets, Tableau, and Power BI. Set the scheduling preferences to get your PPC dashboard updated regularly.
Which is better: Facebook Ads or YouTube Ads
The short answer – it depends!
It depends on your goals, budget, and target audience.
Let’s also have a look at recent statistical data and typical use cases that would help you make the right decision.
| YouTube | |
| The 18-45 age group on Facebook comprises 61.8% of all platform users. | The 18-45 age group on YouTube constitutes around 56% of all users |
| The top 10 countries with the most Facebook users are: 1. India 2. USA 3. Indonesia 4. Brazil 5. Mexico 6. Philippines 7. Vietnam 8. Bangladesh 9. Thailand 10. Pakistan | The top 10 countries with the most YouTube users are: 1. India 2. USA 3. Brazil 4. Indonesia 5. Mexico 6. Japan 7. Germany 8. Vietnam 9. Philippines 10. Turkey |
| Typical use cases: – Building brand awareness – Get significant reach with a relatively low budget – Specific products and services promotion – Drive traffic to the website – Increase sales | Typical use cases: – Increasing brand awareness – Drive traffic to the website – Boost engagement |
To sum up, YouTube Ads would be appropriate in case you have promotional video content at hand. It also suits businesses that build their brand awareness and strengthen brand authority. YouTube Ads is also a good option if your target audience has research intent and your business adheres to long sales cycles.
Facebook Ads has a lower entry threshold since it doesn’t require sophisticated content for promotion – you can use simple photos and short videos to start. What’s more, it allows businesses to start advertising with a limited budget and gain up to 1000% ROI. With Facebook, you can also target a very specific audience group, indicating such details as parental status and interests.
If you are in doubt, consider launching an ad campaign on both platforms and tracking their performance with Coupler.io dashboards. This strategy is good for those who have a sufficient budget and diverse types of promotional content, including high-quality videos.
With Coupler.io reporting capabilities, you will explore different audience behaviours and key metrics. A dashboard setup is as easy as ABC – it takes only a couple of clicks to connect to your social media platforms and select the preferred reporting platform. The built-in AI assistant will help you interpret the dashboard contents and provide suggestions on your ad campaign refinement. Don’t hesitate to try Coupler.io today!
Automate PPC reporting with Coupler.io
Get started for free